Newspaper and magazine articles related to Nikola Tesla

Nikola Tesla Articles

Newspaper and magazine articles related to Nikola Tesla

Wireless Telegraphy in the United States - Part 1

April 17th, 1903
Page number(s):
643, 644

BY E. GUARINI.

The first experiments in wireless telegraphy, and the first patents taken out in connection with this branch of telegraphy in the United States, date from long ago. Without going back to the attempts of Morse in 1842, we must begin as far back as 1891. In that year, in his patent No. 465,971, dated December 29th, taken out for his system of transmission of electric signals, Thomas Alva Edison expressed as follows his first claim: — "A method of transmitting signals between stations separated from one another, consisting of an elevated condensing surface at each station, of a transmitter connected with one of these condensing surfaces in order to modify its electric tension according to the signal to be transmitted, and thus varying in a corresponding manner the tension of the other condensing surface, and of a receiver connected with the other condensing surface in substance as described."

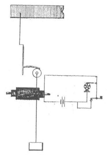
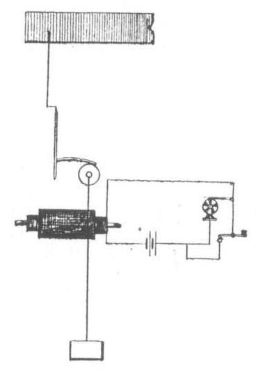
Fig. 1.

Few people have a clear or adequate idea of the importance of this patent of Edison's in the history of wireless telegraphy. The greater number of the component parts of the present systems of wireless telegraphy are found in it; the antennæ, the coil, the connections to earth. The receiver of the future will probably be Edison's, i.e., a receiver in which the energy of the wave works directly the apparatus that operates the signals.

A complete Edison station was constituted as follows (fig. 1): — A source of current, either variable in itself or rendered so by an interrupter, fed the primary of an induction coil, the secondary of which was, at one end, connected to earth; and at the other through a telephone by a vertical wire to a capacity, e.g., a plate, placed at a certain height.

Fig. 2.

Communication was established between two stations by providing each of them with a similar apparatus (fig. 2). On working the coil the high pressure current of the secondary charged the antenna and the capacity. An induced current was produced in the capacity and in the antenna of the other station. This current proceeded towards earth through the winding of the telephone. A sound was heard in the telephone, and its duration was in proportion to that of the primary current.

The writer may remark in passing that it was with the aid of the Edison transmitter, and by the substitution of a coherer for the telephone in the receiver, that he was able to effect the overland experiments over a distance of 44 km. between Brussels, Mechlin and Antwerp (Electrical Review, May 24th, June 7th and 28th, and July 12th, 1901), and by means of which he is able to dispense with the Hertzian waves, which are generally thought indispensable, in realising long-distance wireless telegraphy. This is in no way surprising: the current which an antenna on open circuit can send out is the product of the frequency and the capacity. Thus two methods of radiating great energy present themselves: — (1) To use a high frequency (Hertzian waves) and antennae of small capacity. This is the method employed by Marconi, Braun, Slaby, &c. (2) To employ a current of low frequency and antennæ of great capacity. This is the method used by Edison and by the writer.

In concluding these remarks upon the Edison system, we will here quote a passage from his patent, which will remain one of the most noteworthy pages in the still early history of wireless telegraphy: — "I have discovered," says Edison, "that if we get an elevation sufficient to clear the curvature of the earth, and to reduce to a minimum the absorption of the earth, electric telegraphy, or the interchange of signals between far distant points, can be worked by induction without the use of wires connecting these points. This discovery is specially applicable to telegraphy across masses of water, so as to avoid the use of submarine cables, or to communication between vessels at sea or between vessels at sea and stations on land; but it is also applicable to electric communication between distant points on land, although on land (except in the case of open prairies) there is always the necessity of increasing the elevation in order to reduce to a minimum the absorbing effect of houses, trees, and elevations of the ground itself. At sea, with an elevation of 100 ft., I can send electric communications to a great distance, and as this height can be attained by using the masts of ships, signals can be transmitted and received between vessels separated by a considerable distance, and if these signals are repeated to other vessels, communication can be established for any distance, even across the largest seas and oceans. Collisions during fogs can be prevented by this system of signals, which might also be used to warn a vessel approaching a dangerous coast during foggy weather. For communications between points on land, poles of great height may be used, or captive balloons."

Fig. 3.

Edison, as we see, proposed captive balloons, antennae, repeaters — in fact, all that is now being used, and all that is at present likely to be used, at any rate on land.

After Edison's apparatus, those designed by Mr. Phelps, with a view to effecting communication between trains in motion, are worthy of attention, though they are not strictly wireless (figs. 3 and 4). The system comprises :—

1. Between the rails a line, the extremities of which are connected to earth.

2. A rectangular coil placed vertically on the train, as near as possible to the line.

Fig. 4.

The transmitting system comprises a variable source of current, e.g., a toothed wheel interrupting the current of a battery; the receiving system, a simple telephone. Fig. 3 shows the arrangement required for sending signals to the train; fig. 4, that which is required at a station for the reception of signals sent by a train.

In order to allow of communications in both directions, each station consists of a transmitter and a receiver, placed in circuit in succession.

An application having the same object was designed by Gilliland with a modification of the Edison system. In the Edison-Gilliland system, as applied to railways, a line goes along the track; the metal roofing of the carriage constitutes the capacity of the Edison system; the wheels form the connection to earth. In the line, as on the train, the Morse key serves to switch on the antenna.

Another most interesting patent was taken out in 1897; this time by Mr. Nicola Tesla, who has become famous through his Martian communications and his towers, which in 1899 were constructed for wireless telegraphy. He took out the patent in question for "improvements in the system for the transmission of electrical energy, and in the apparatus used for this transmission." The title is most modest, but when we penetrate into the details we soon perceive that we have before us a Pindaric flight of the fertile imagination of the child of Montenegro.

In principle the Tesla method consists in establishing a circuit in which the rarefied air of the upper strata of the atmosphere serves as the outgoing and the earth as the return conductor.

As in the Edison system, the transmitter consists of an induction coil, but an induction coil of special construction, the high pressure circuit of which is connected at one end to earth and at the other to a disc supported by a balloon in the rarefied air of the upper strata of the atmosphere. The arrangements made for the reception are similar to those used for the transmission. The fine wire winding of the transformer is connected at one extremity to earth and at the other to the aerial disc. The thick wire circuit of the transformer comprises lamps, motors, &c., which it is designed to feed.

Without doubt electricity owes some important discoveries to Tesla. But in this case we fear that his so-called invention, or discovery, will remain a dead letter and never be carried out in a practical way.

Tesla compares his system to a Geissler tube fed by the secondary of an induction coil, and draws from this comparison conclusions too long to reproduce here. But is the comparison justified? Can the Tesla system really be compared to the Geissler tube? That is the question. Admitting that a sufficiently high pressure can be produced to over- come the resistance of the earth and of the rarefied air, why should the current go towards the Tesla receiver, and not in all directions? Would not the conduction of the air and the earth constitute a serious difficulty? We can limit the area of radiation, but how can we limit the conduction of the earth and the atmosphere to certain sectors? Moreover, if the whole of the surrounding earth and atmosphere be involved, has Mr. Tesla thought what a small quantity of energy would arrive at his receiver, if, indeed, any arrived?

Mr. Tesla, however, has not given up his idea, and does not own himself beaten. Moreover, the New York Electrical World and Engineer recently published an engraving and a short description of a tower constructed by Tesla at Wardenclyffe with a view to experiments in wireless telegraphy, and in the transmission of energy without conductors to Europe and Australia, where corresponding stations are to be established. Qui vivra verra! In the meantime, let us glance at some other systems.

(To be continued.)

Downloads

Downloads for this article are available to members.
Log in or join today to access all content.